670 字
3 分钟
ProxMenux Monitor:新一代 Proxmox 服务器监控工具
2025-11-24
教程
Proxmox 监控
Proxmenux 简介
ProxMenux 是一个面向 Proxmox VE(虚拟化环境)的管理工具。 它采用 交互式菜单(menu-based) 界面,让管理员能更方便地执行常用命令和脚本,而不必每次都手动敲复杂命令。
Waiting for api.github.com...
新的 ProxMenux Monitor
最新版本的 ProxMenux Monitor 新增了一个功能。此功能在v1.1.7版本中引入。
一个全新的界面,用于监控您的 Proxmox 基础架构。它的设计充分考虑了未来的更新需求:
- 无需终端即可进行 基于图形用户界面 (GUI) 的操作。
- 旨在工作跨多个设备和格式
- 设计时充分考虑了模块化和可扩展性。
功能
- 系统概览——它允许您实时监控服务器状态。您可以查看诸如 CPU 内存、温度、系统负载等信息。
- 存储管理– 您可以查看所有磁盘和卷的状态,并获取每个存储设备的容量、存储容量、SMART 健康状态、温度和性能等详细信息。
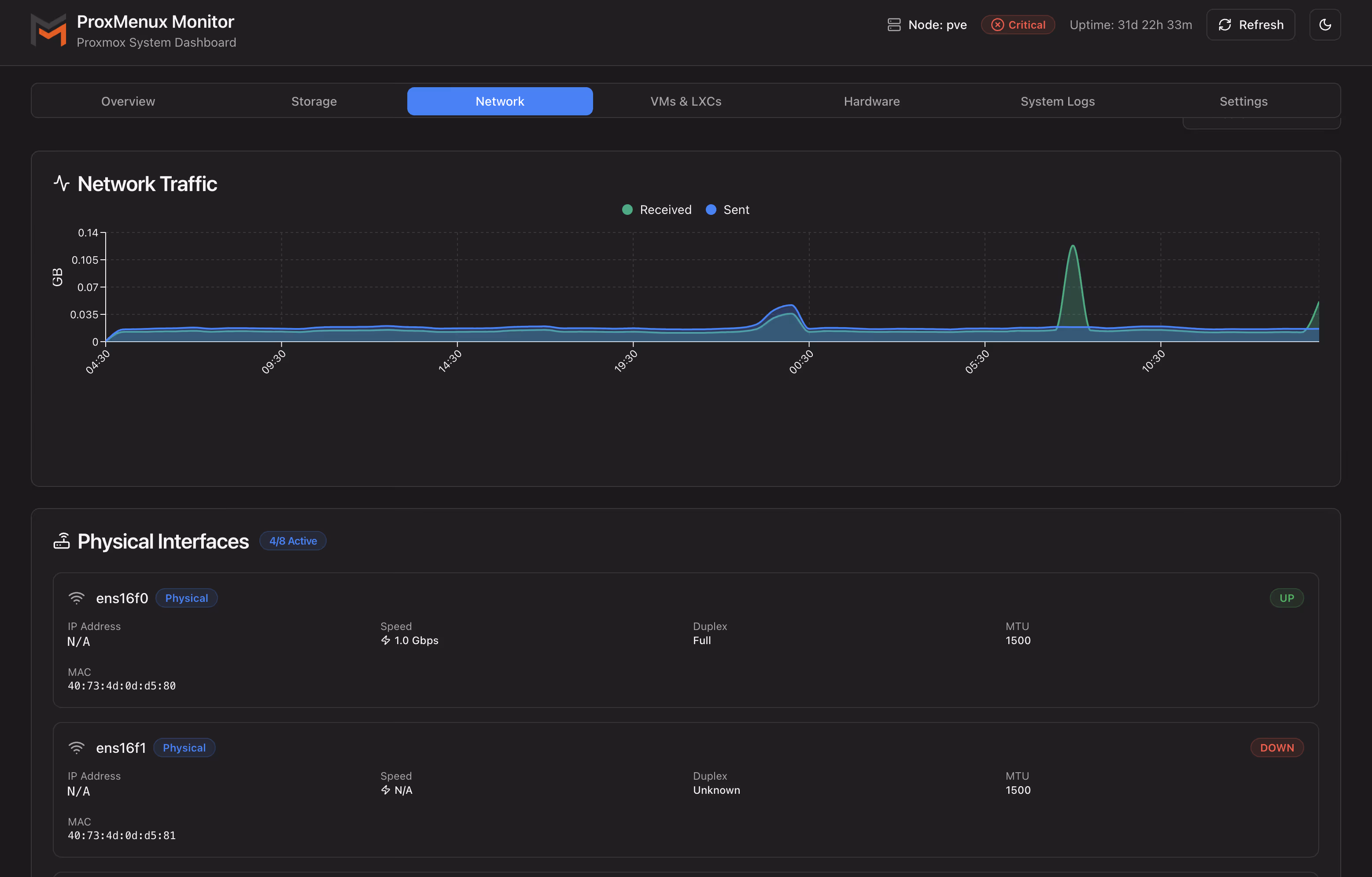
- 网络指标——您可以实时监控网络流量。它提供带宽统计信息、活动接口、传输速度和历史使用情况图表。
- 虚拟机和容器– 您可以从一个位置管理您的虚拟机和 LXC 容器,并查看其状态、资源、当前使用情况以及启动、停止等快速控制。
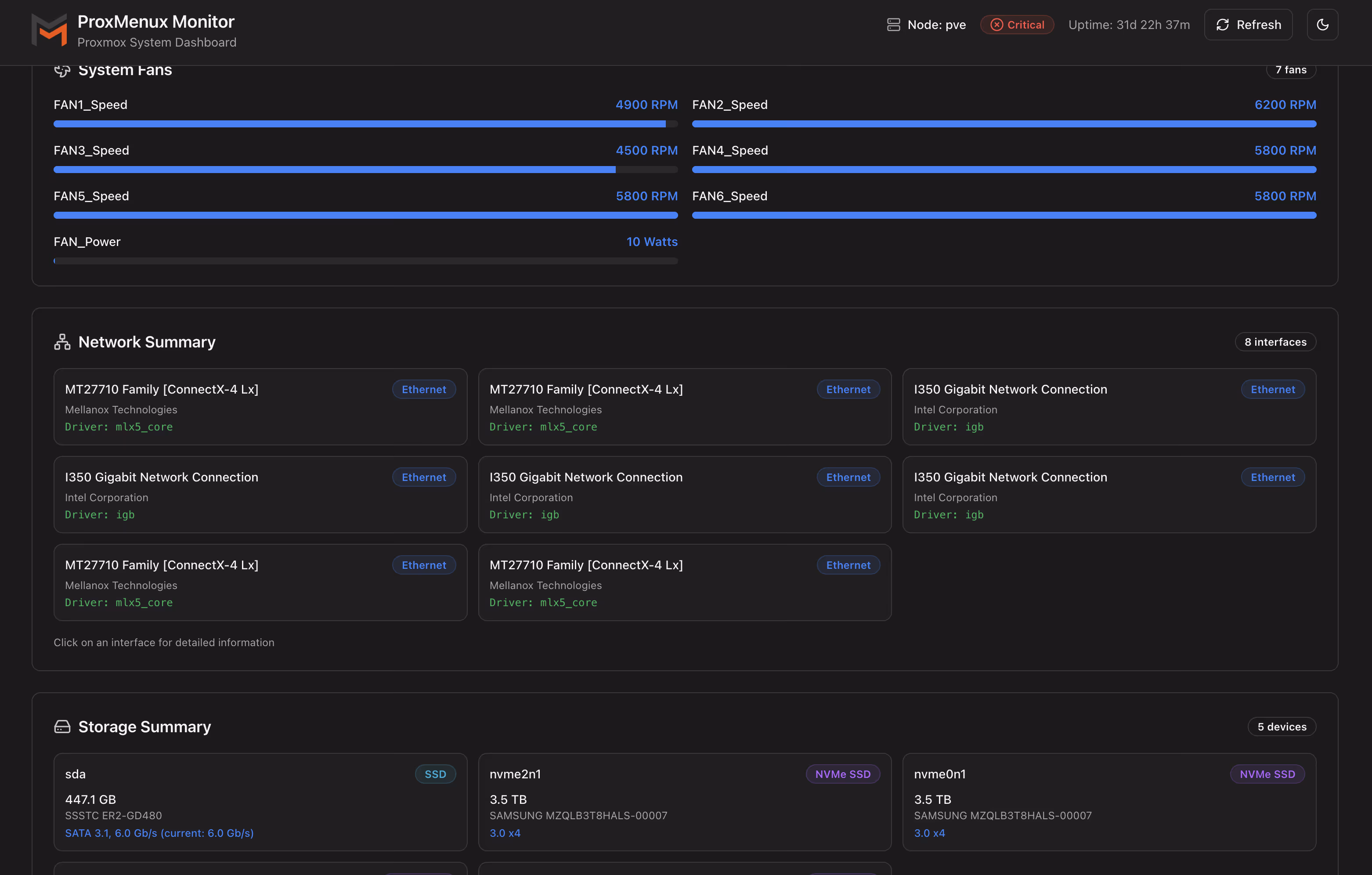
- 硬件信息– 您可以获取服务器硬件的详细信息,包括 CPU、内存、GPU、磁盘、网络、UPS 以及其他指标,例如技术信息、型号、序列号和状态。
- 系统日志– 实时显示日志,您可以按事件类型筛选、搜索错误并跟踪服务器活动。
安装 ProxMenux 和 ProxMenux Monitor
bash -c "$(wget -qLO - https://raw.githubusercontent.com/MacRimi/ProxMenux/main/install_proxmenux.sh)"选择版本
查看安装选项,他会提示我们安装在8008端口上
选择“yes”继续安装后,脚本会在安装的各个阶段成功完成后输出信息。安装完成后,您会看到ProxMenux Monitor 已激活。此时,您可以输入“menu”来启动 ProxMenux 的菜单驱动工具,或者在网页浏览器中访问 8008 端口。

登录
网页访问8008端口,设置你的账户密码,然后登录。

页面概览
主页

存储页

网络页

虚拟机列表


系统页面

日志页面

设置页面

总结
相当好用和好看的一个监控面板,目前来看好像还缺少告警推送的功能。只适合单PVE的情况下使用,多PVE还是用其他监控工具吧(Pulse、Grafana、Prometheus等)。
ProxMenux Monitor:新一代 Proxmox 服务器监控工具
https://catcat.blog/proxmenux-monitor-for-proxmox-servers.html